Azure module
editAzure module
editThis is the azure module.
The Azure Monitor feature collects and aggregates logs and metrics from a variety of sources into a common data platform where it can be used for analysis, visualization, and alerting.
The azure monitor metrics are numerical values that describe some aspect of a system at a particular point in time. They are collected at regular intervals and are identified with a timestamp, a name, a value, and one or more defining labels.
The azure module will periodically retrieve the azure monitor metrics using the Azure REST APIs as MetricList. Additional azure API calls will be executed in order to retrieve information regarding the resources targeted by the user.
The azure module mericsets are monitor
, compute_vm
and compute_vm_scaleset
Dashboards
editThe azure module comes with several predefined dashboards for virtual machines, VM guest metrics and virtual machine scale sets.
The VM overview dashboard shows information about CPU, memory, disk usage as well as operations per second. The two available filters help narrowing down the dashbord to specific regions and/or resource groups. For example:

If VM guest metrics are enabled then the guest metrics overview dashboard can help with monitoring ASP.NET applications and SQL Server metrics. For example:

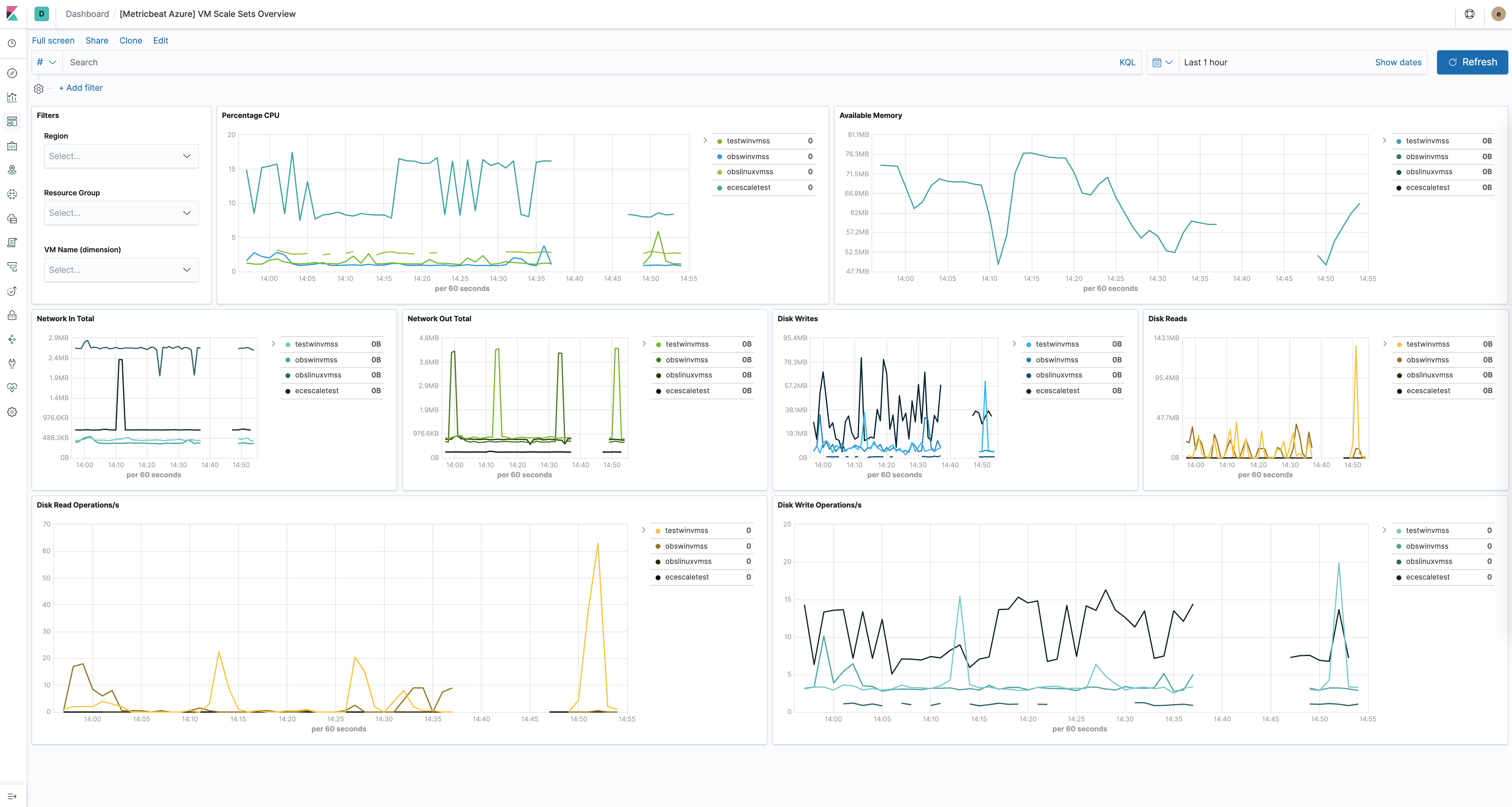
The virtual machine scale sets dashboard is similar to the VM dashboard and shows relevant health information about running vm scale sets. For example:

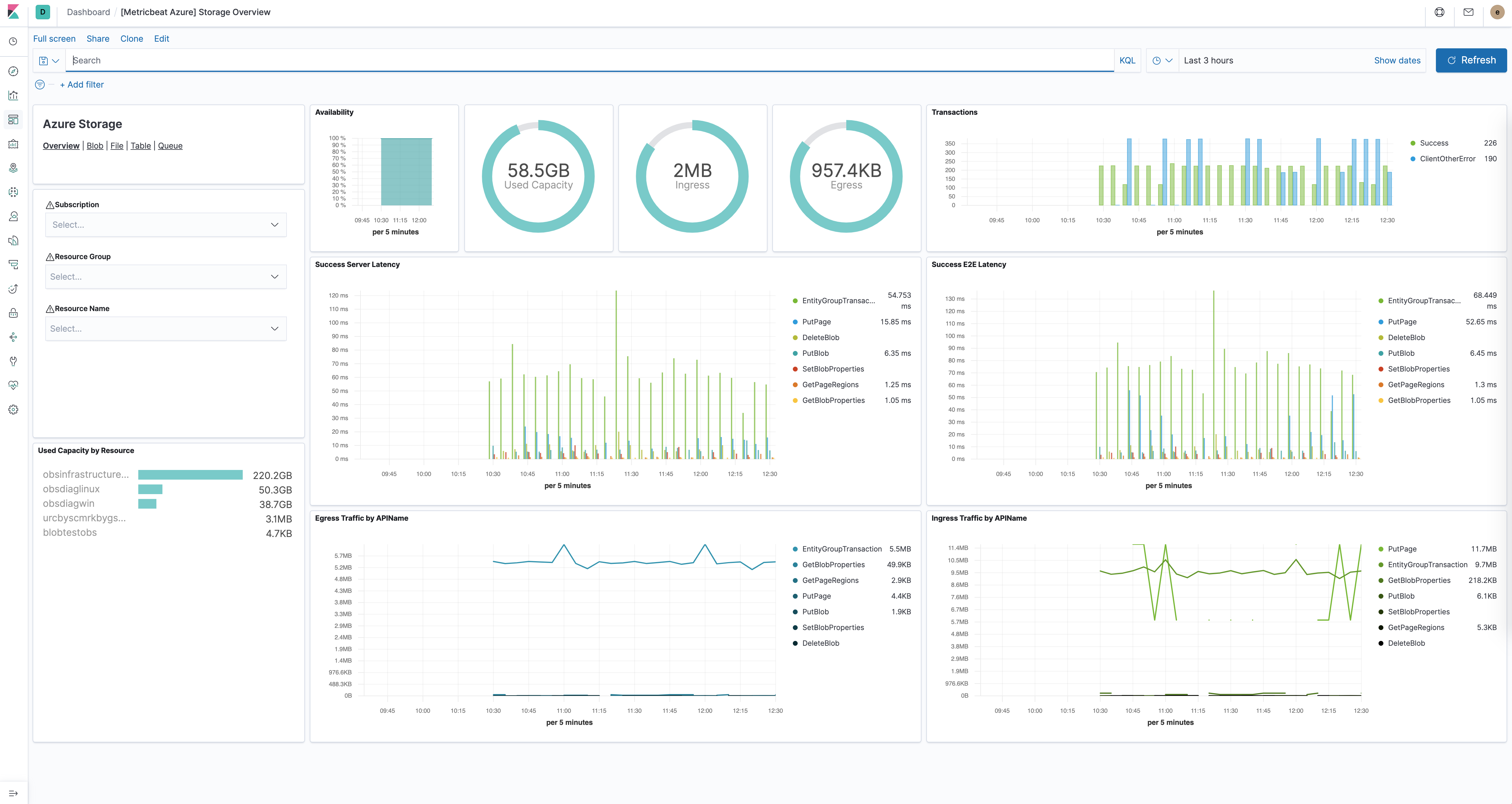
The Azure storage dashboards dashboards show all relevant metrics for the blob, file, table and queue storage services:

Module-specific configuration notes
editAll the tasks executed against the Azure Monitor REST API will use the Azure Resource Manager authentication model. Therefore, all requests must be authenticated with Azure Active Directory (Azure AD). One approach to authenticate the client application is to create an Azure AD service principal and retrieve the authentication (JWT) token. For a more detailed walk-through, have a look at using Azure PowerShell to create a service principal to access resources https://docs.microsoft.com/en-us/powershell/azure/create-azure-service-principal-azureps?view=azps-2.7.0. It is also possible to create a service principal via the Azure portal https://docs.microsoft.com/en-us/azure/active-directory/develop/howto-create-service-principal-portal. Users will have to make sure the roles assigned to the application contain at least reading permissions to the monitor data, more on the roles here https://docs.microsoft.com/en-us/azure/role-based-access-control/built-in-roles.
Required credentials for the azure
module:
-
client_id
- The unique identifier for the application (also known as Application Id)
-
client_secret
- The client/application secret/key
-
subscription_id
- The unique identifier for the azure subscription
-
tenant_id
- The unique identifier of the Azure Active Directory instance
Users can use the azure credentials keys if configured AZURE_CLIENT_ID
, AZURE_CLIENT_SECRET
, AZURE_TENANT_ID
, AZURE_SUBSCRIPTION_ID
Metricsets
editmonitor
editThis metricset allows users to retrieve metrics from specified resources. Added filters can apply here as the interval of retrieving these metrics, metric names, aggregation list, namespaces and metric dimensions.
compute_vm
editThis metricset will collect metrics from the virtual machines, these metrics will have a timegrain every 5 minutes,
so the period
for compute_vm
metricset should be 300s
or multiples of 300s
.
compute_vm_scaleset
editThis metricset will collect metrics from the virtual machine scalesets, these metrics will have a timegrain every 5 minutes,
so the period
for compute_vm_scaleset
metricset should be 300s
or multiples of 300s
.
storage
editThis metricset will collect metrics from the storage accounts, these metrics will have a timegrain every 5 minutes,
so the period
for storage
metricset should be 300s
or multiples of 300s
.
Additional notes about metrics and costs
editCosts: Metric queries are charged based on the number of standard API calls. More information on pricing here https://azure.microsoft.com/id-id/pricing/details/monitor/.
Authentication: we are handling authentication on our side (creating/renewing the authentication token), so we advise users to use dedicated credentials for metricbeat only.
Example configuration
editThe Azure module supports the standard configuration options that are described in Modules. Here is an example configuration:
metricbeat.modules: - module: azure metricsets: - monitor enabled: true period: 300s client_id: '${AZURE_CLIENT_ID:""}' client_secret: '${AZURE_CLIENT_SECRET:""}' tenant_id: '${AZURE_TENANT_ID:""}' subscription_id: '${AZURE_SUBSCRIPTION_ID:""}' resources: - resource_query: "resourceType eq 'Microsoft.DocumentDb/databaseAccounts'" metrics: - name: ["DataUsage", "DocumentCount", "DocumentQuota"] namespace: "Microsoft.DocumentDb/databaseAccounts" - module: azure metricsets: - compute_vm enabled: true period: 300s client_id: '${AZURE_CLIENT_ID:""}' client_secret: '${AZURE_CLIENT_SECRET:""}' tenant_id: '${AZURE_TENANT_ID:""}' subscription_id: '${AZURE_SUBSCRIPTION_ID:""}' - module: azure metricsets: - compute_vm_scaleset enabled: true period: 300s client_id: '${AZURE_CLIENT_ID:""}' client_secret: '${AZURE_CLIENT_SECRET:""}' tenant_id: '${AZURE_TENANT_ID:""}' subscription_id: '${AZURE_SUBSCRIPTION_ID:""}' - module: azure metricsets: - storage enabled: true period: 300s client_id: '${AZURE_CLIENT_ID:""}' client_secret: '${AZURE_CLIENT_SECRET:""}' tenant_id: '${AZURE_TENANT_ID:""}' subscription_id: '${AZURE_SUBSCRIPTION_ID:""}' - module: azure metricsets: - container_instance enabled: true period: 300s client_id: '${AZURE_CLIENT_ID:""}' client_secret: '${AZURE_CLIENT_SECRET:""}' tenant_id: '${AZURE_TENANT_ID:""}' subscription_id: '${AZURE_SUBSCRIPTION_ID:""}' - module: azure metricsets: - container_service enabled: true period: 300s client_id: '${AZURE_CLIENT_ID:""}' client_secret: '${AZURE_CLIENT_SECRET:""}' tenant_id: '${AZURE_TENANT_ID:""}' subscription_id: '${AZURE_SUBSCRIPTION_ID:""}' - module: azure metricsets: - container_registry enabled: true period: 300s client_id: '${AZURE_CLIENT_ID:""}' client_secret: '${AZURE_CLIENT_SECRET:""}' tenant_id: '${AZURE_TENANT_ID:""}' subscription_id: '${AZURE_SUBSCRIPTION_ID:""}' - module: azure metricsets: - database_account enabled: true period: 300s client_id: '${AZURE_CLIENT_ID:""}' client_secret: '${AZURE_CLIENT_SECRET:""}' tenant_id: '${AZURE_TENANT_ID:""}' subscription_id: '${AZURE_SUBSCRIPTION_ID:""}'
Metricsets
editThe following metricsets are available: