IMPORTANT: No additional bug fixes or documentation updates
will be released for this version. For the latest information, see the
current release documentation.
Azure database_account metricset
edit
IMPORTANT: This documentation is no longer updated. Refer to Elastic's version policy and the latest documentation.
Azure database_account metricset
editThis is the database_account metricset of the module azure.
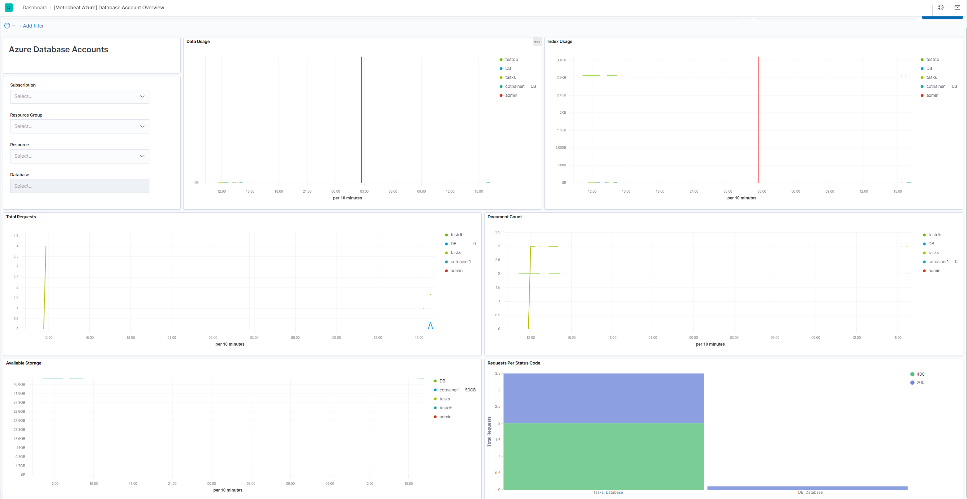
This metricset allows users to retrieve relevant metrics from specified database accounts and comes with a predefined dashboard:

Metricset-specific configuration notes
edit-
refresh_list_interval
-
Resources will be retrieved at each fetch call (
period
interval), this means a number of Azure REST calls will be executed each time. This will be helpful if the azure users will be adding/removing resources that could match the configuration options so they will not added/removed to the list. To reduce on the number of API calls we are executing to retrieve the resources each time, users can configure this setting and make sure the list or resources will not be refreshed as often. This is also beneficial for performance and rate/ cost reasons (https://docs.microsoft.com/en-us/azure/azure-resource-manager/resource-manager-request-limits). -
resources
- This will contain all options for identifying resources and configuring the desired metrics
Config options to identify resources
edit-
resource_id
- ([]string) The fully qualified ID’s of the resource, including the resource name and resource type. Has the format /subscriptions/{guid}/resourceGroups/{resource-group-name}/providers/{resource-provider-namespace}/{resource-type}/{resource-name}. Should return a list of resources.
-
resource_group
- ([]string) This option will select all database accounts inside the resource group.
If none of the options are entered then all database accounts inside the subscription are taken in account. For each metric the primary aggregation assigned will be retrieved. A default non configurable timegrain of 5 min is set so users are advised to configure an interval of 300s or a multiply of it.
This is a default metricset. If the host module is unconfigured, this metricset is enabled by default.
For a description of each field in the metricset, see the exported fields section.
Here is an example document generated by this metricset:
{ "@timestamp": "2017-10-12T08:05:34.853Z", "azure": { "database_account": { "service_availability": { "avg": 100 } }, "namespace": "Microsoft.DocumentDb/databaseAccounts", "resource": { "group": "obs-infrastructure", "id": "/subscriptions/70bd6e64-4b1e-4835-8896-db77b8eef364/resourceGroups/obs-infrastructure/providers/Microsoft.DocumentDb/databaseAccounts/obsaccount", "name": "obsaccount", "tags": { "defaultExperience": "Core (SQL)" }, "type": "Microsoft.DocumentDb/databaseAccounts" }, "subscription_id": "70bd6e64-4b1e-4835-8896-db77b8eef364", "timegrain": "PT1H" }, "cloud": { "provider": "azure", "region": "westeurope" }, "event": { "dataset": "azure.database_account", "duration": 115000, "module": "azure" }, "metricset": { "name": "database_account", "period": 10000 }, "service": { "type": "azure" } }