AWS Fargate task_stats metricset
editAWS Fargate task_stats metricset
editThis functionality is in beta and is subject to change. The design and code is less mature than official GA features and is being provided as-is with no warranties. Beta features are not subject to the support SLA of official GA features.
The task_stats
metricset in awsfargate
module allows users to monitor
containers inside the same AWS Fargate task. It fetches runtime CPU metrics,
disk I/O metrics, memory metrics, network metrics and container metadata from
both endpoint ${ECS_CONTAINER_METADATA_URI_V4}/task/stats
and
${ECS_CONTAINER_METADATA_URI_V4}/task
.
Configuration Example
editThis metricset should be ran as a sidecar inside the same AWS Fargate task definition, and the default configuration file should work.
- module: awsfargate period: 10s metricsets: - task_stats
Setup Metricbeat Using AWS Fargate
editThis section is to provide users an AWS native way of configuring Fargate task definition to run application containers and Metricbeat container using AWS CloudFormation.
Store Elastic Cloud Credentials into AWS Secret Manager
editIf users are using Elastic Cloud, it’s recommended to store cloud id and cloud auth into AWS secret manager. Here are the AWS CLI example:
Create secret ELASTIC_CLOUD_AUTH:
aws --region us-east-1 secretsmanager create-secret --name ELASTIC_CLOUD_AUTH --secret-string XXX
Create secret ELASTIC_CLOUD_ID:
aws --region us-east-1 secretsmanager create-secret --name ELASTIC_CLOUD_ID --secret-string YYYY
AWS CloudFormation Template Example
editHere is an example of AWS CloudFormation template for testing purpose only. Please replace this with actual applications. This template shows how to define a new cluster, how to create a task definition with multiple containers(including Metricbeat), and how to start the service.
AWSTemplateFormatVersion: "2010-09-09" Parameters: SubnetID: Type: String CloudIDArn: Type: String CloudAuthArn: Type: String ClusterName: Type: String RoleName: Type: String TaskName: Type: String ServiceName: Type: String LogGroupName: Type: String Resources: Cluster: Type: AWS::ECS::Cluster Properties: ClusterName: !Ref ClusterName ClusterSettings: - Name: containerInsights Value: enabled LogGroup: Type: AWS::Logs::LogGroup Properties: LogGroupName: !Ref LogGroupName ExecutionRole: Type: AWS::IAM::Role Properties: RoleName: !Ref RoleName AssumeRolePolicyDocument: Statement: - Effect: Allow Principal: Service: ecs-tasks.amazonaws.com Action: sts:AssumeRole ManagedPolicyArns: - arn:aws:iam::aws:policy/service-role/AmazonECSTaskExecutionRolePolicy Policies: - PolicyName: !Sub 'EcsTaskExecutionRole-${AWS::StackName}' PolicyDocument: Version: 2012-10-17 Statement: - Effect: Allow Action: - secretsmanager:GetSecretValue Resource: - !Ref CloudIDArn - !Ref CloudAuthArn TaskDefinition: Type: AWS::ECS::TaskDefinition Properties: Family: !Ref TaskName Cpu: 256 Memory: 512 NetworkMode: awsvpc ExecutionRoleArn: !Ref ExecutionRole ContainerDefinitions: - Name: metricbeat-container Image: docker.elastic.co/beats/metricbeat:8.0.0-SNAPSHOT Secrets: - Name: ELASTIC_CLOUD_ID ValueFrom: !Ref CloudIDArn - Name: ELASTIC_CLOUD_AUTH ValueFrom: !Ref CloudAuthArn LogConfiguration: LogDriver: awslogs Options: awslogs-region: !Ref AWS::Region awslogs-group: !Ref LogGroup awslogs-stream-prefix: ecs EntryPoint: - sh - -c Command: - ./metricbeat setup -E cloud.id=$ELASTIC_CLOUD_ID -E cloud.auth=$ELASTIC_CLOUD_AUTH && ./metricbeat modules disable system && ./metricbeat modules enable awsfargate && ./metricbeat -e -E cloud.id=$ELASTIC_CLOUD_ID -E cloud.auth=$ELASTIC_CLOUD_AUTH - Name: stress-test Image: containerstack/alpine-stress Essential: false DependsOn: - ContainerName: metricbeat-container Condition: START EntryPoint: - sh - -c Command: - stress --cpu 8 --io 4 --vm 2 --vm-bytes 128M --timeout 6000s RequiresCompatibilities: - EC2 - FARGATE Service: Type: AWS::ECS::Service Properties: ServiceName: !Ref ServiceName Cluster: !Ref Cluster TaskDefinition: !Ref TaskDefinition DesiredCount: 1 LaunchType: FARGATE NetworkConfiguration: AwsvpcConfiguration: AssignPublicIp: ENABLED Subnets: - !Ref SubnetID
Create CloudFormation Stack
editWhen copying the CloudFormation template, please make sure the Metricbeat
container image is the correct version.
Once the template is saved locally into clouformation.yml
, AWS
CLI can be used to create a stack using one command:
aws --region us-east-1 cloudformation create-stack --stack-name <your-stack-name> --template-body file://./cloudformation.yml --capabilities CAPABILITY_NAMED_IAM --parameters ParameterKey=SubnetID,ParameterValue=<subnet-id> ParameterKey=CloudAuthArn,ParameterValue=<cloud-auth-arn> ParameterKey=CloudIDArn,ParameterValue=<cloud-id-arn> ParameterKey=ClusterName,ParameterValue=<cluster-name> ParameterKey=RoleName,ParameterValue=<role-name> ParameterKey=TaskName,ParameterValue=<task-name> ParameterKey=ServiceName,ParameterValue=<service-name> ParameterKey=LogGroupName,ParameterValue=<log-group-name>
Make sure to replace <subnet-id>
with your own subnet in this command. Please go
to Services → VPC → Subnets to find subnet ID to use. You can also add several
more containers under the TaskDefinition section.
Delete CloudFormation Stack
editHere is the AWS CLI to delete a stack including the cluster, task definition and all containers:
aws --region us-east-1 cloudformation delete-stack --stack-name <your-stack-name>
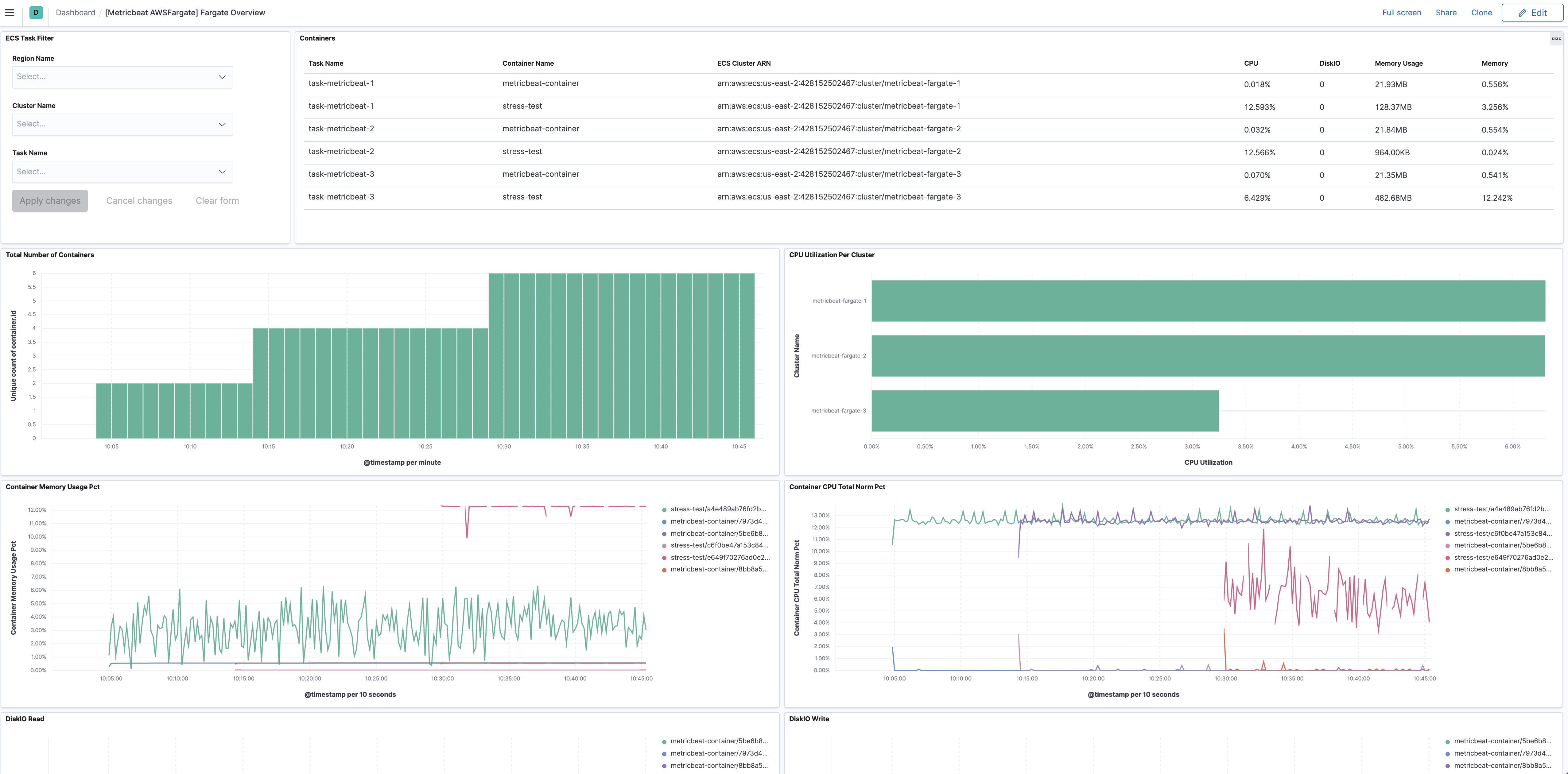
Dashboard
editThe task_stats metricset comes with a predefined dashboard. For example:

This is a default metricset. If the host module is unconfigured, this metricset is enabled by default.
For a description of each field in the metricset, see the exported fields section.
Here is an example document generated by this metricset:
{ "@timestamp": "2017-10-12T08:05:34.853Z", "awsfargate": { "task_stats": { "cluster_name": "default", "cpu": { "core": null, "kernel": { "norm": { "pct": 0 }, "pct": 0, "ticks": 1520000000 }, "system": { "norm": { "pct": 1 }, "pct": 2, "ticks": 1420180000000 }, "total": { "norm": { "pct": 0.2 }, "pct": 0.4 }, "user": { "norm": { "pct": 0 }, "pct": 0, "ticks": 490000000 } }, "diskio": { "read": { "bytes": 3452928, "ops": 118, "queued": 0, "rate": 0, "service_time": 0, "wait_time": 0 }, "reads": 0, "summary": { "bytes": 3452928, "ops": 118, "queued": 0, "rate": 0, "service_time": 0, "wait_time": 0 }, "total": 0, "write": { "bytes": 0, "ops": 0, "queued": 0, "rate": 0, "service_time": 0, "wait_time": 0 }, "writes": 0 }, "identifier": "query-metadata/1234", "memory": { "fail": { "count": 0 }, "limit": 0, "rss": { "pct": 0.0010557805807105247, "total": 4157440 }, "stats": { "active_anon": 4157440, "active_file": 4497408, "cache": 6000640, "dirty": 16384, "hierarchical_memory_limit": 2147483648, "hierarchical_memsw_limit": 9223372036854772000, "inactive_anon": 0, "inactive_file": 1503232, "mapped_file": 2183168, "pgfault": 6668, "pgmajfault": 52, "pgpgin": 5925, "pgpgout": 3445, "rss": 4157440, "rss_huge": 0, "total_active_anon": 4157440, "total_active_file": 4497408, "total_cache": 600064, "total_dirty": 16384, "total_inactive_anon": 0, "total_inactive_file": 4497408, "total_mapped_file": 2183168, "total_pgfault": 6668, "total_pgmajfault": 52, "total_pgpgin": 5925, "total_pgpgout": 3445, "total_rss": 4157440, "total_rss_huge": 0, "total_unevictable": 0, "total_writeback": 0, "unevictable": 0, "writeback": 0 }, "usage": { "max": 15294464, "total": 12349440 } }, "network": { "eth0": { "inbound": { "bytes": 137315578, "dropped": 0, "errors": 0, "packets": 94338 }, "outbound": { "bytes": 1086811, "dropped": 0, "errors": 0, "packets": 25857 } } }, "task_desired_status": "RUNNING", "task_known_status": "ACTIVATING", "task_name": "query-metadata-1" } }, "cloud": { "region": "us-west-2" }, "container": { "id": "1234", "image": { "name": "mreferre/eksutils" }, "labels": { "com_amazonaws_ecs_cluster": "arn:aws:ecs:us-west-2:111122223333:cluster/default", "com_amazonaws_ecs_container-name": "query-metadata", "com_amazonaws_ecs_task-arn": "arn:aws:ecs:us-west-2:111122223333:task/default/febee046097849aba589d4435207c04a", "com_amazonaws_ecs_task-definition-family": "query-metadata", "com_amazonaws_ecs_task-definition-version": "7" }, "name": "query-metadata" }, "service": { "type": "awsfargate" } }