Kubernetes module
editKubernetes module
editAs one of the main pieces provided for Kubernetes monitoring, this module is capable of fetching metrics from several components:
Some of the previous components are running on each of the Kubernetes nodes (like kubelet
or proxy
) while others provide a single cluster-wide endpoint. This is important to determine the optimal configuration and running strategy for the different metricsets included in the module.
For a complete reference on how to configure and run this module on Kubernetes as part of a DaemonSet
and a Deployment
, there’s a complete example manifest available in Running Metricbeat on Kubernetes document.
Kubernetes endpoints and metricsets
editKubernetes module is a bit complex as its internal metricsets require access to a wide variety of endpoints.
This section highlights and introduces some groups of metricsets with similar endpoint access needs. For more details on the metricsets see configuration example
and the metricsets
sections below.
container / node / pod / system / volume
editThe default metricsets container
, node
, pod
, system
, and volume
require access to the kubelet endpoint
in each of the Kubernetes nodes, hence it’s recommended to include them as part of a Metricbeat DaemonSet
or standalone Metricbeats running on the hosts.
Depending on the version and configuration of Kubernetes nodes, kubelet
might provide a read only http port (typically 10255), which is used in some configuration examples. But in general, and lately, this endpoint requires SSL (https
) access (to port 10250 by default) and token based authentication.
state_* and event
editAll metricsets with the state_
prefix require hosts
field pointing to kube-state-metrics
service
within the cluster. As the service provides cluster-wide metrics, there’s no need to fetch them per node, hence the recommendation is to run these metricsets as part of a Metricbeat Deployment
with one only replica.
Note: Kube-state-metrics is not deployed by default in Kubernetes. For these cases the instructions for its deployment are available here. Generally kube-state-metrics
runs a Deployment
and is accessible via a service called kube-state-metrics
on kube-system
namespace, which will be the service to use in our configuration.
apiserver
editThe apiserver metricset requires access to the Kubernetes API, which should be easily available in all Kubernetes environments. Depending on the Kubernetes configuration, the API access might require SSL (https
) and token based authentication.
In order to access the /metrics
path of the API service, some Kubernetes environments might require the following permission to be added to a ClusterRole.
rules: - nonResourceURLs: - /metrics verbs: - get
proxy
editThe proxy metricset requires access to the proxy endpoint in each of Kubernetes nodes, hence it’s recommended to configure it as a part of a Metricbeat DaemonSet
.
scheduler and controllermanager
editThese metricsets require access to the Kubernetes controller-manager
and scheduler
endpoints. By default, these pods run only on master nodes, and they are not exposed via a Service, but there are different strategies available for its configuration:
-
Create
Kubernetes Services
to makekube-controller-manager
andkube-scheduler
available and configure the metricsets to point to these services as part of a MetricbeatDeployment
. -
Use
Autodiscovery
functionality as part of a Metricbeat DaemonSet and include the metricsets in a conditional template applied for the specific pods.
Note: In some "As a Service" Kubernetes implementations, like GKE
, the master nodes or even the pods running on the masters won’t be visible. In these cases it won’t be possible to use scheduler
and controllermanager
metricsets.
Kubernetes RBAC
editMetricbeat requires certain cluster level privileges in order to fetch the metrics. The following example creates a ServiceAcount
named metricbeat
with the necessary permissions to run all the metricsets from the module. A ClusterRole
and a ClusterRoleBinding
are created for this purpose:
apiVersion: v1 kind: ServiceAccount metadata: name: metricbeat namespace: kube-system labels: k8s-app: metricbeat
apiVersion: rbac.authorization.k8s.io/v1 kind: ClusterRole metadata: name: metricbeat labels: k8s-app: metricbeat rules: - apiGroups: [""] resources: - nodes - namespaces - events - pods verbs: ["get", "list", "watch"] - apiGroups: ["batch"] resources: - jobs verbs: ["get", "list", "watch"] - apiGroups: ["extensions"] resources: - replicasets verbs: ["get", "list", "watch"] - apiGroups: ["apps"] resources: - statefulsets - deployments - replicasets verbs: ["get", "list", "watch"] - apiGroups: - "" resources: - nodes/stats verbs: - get - nonResourceURLs: - /metrics verbs: - get
apiVersion: rbac.authorization.k8s.io/v1 kind: ClusterRoleBinding metadata: name: metricbeat subjects: - kind: ServiceAccount name: metricbeat namespace: kube-system roleRef: kind: ClusterRole name: metricbeat apiGroup: rbac.authorization.k8s.io
Compatibility
editThe Kubernetes module is tested with the following versions of Kubernetes: 1.21.x, 1.22.x, 1.23.x
Dashboard
editKubernetes module is shipped including default dashboards for cluster overview
, apiserver
, controllermanager
, scheduler
and proxy
.
If you are using HA for those components, be aware that when gathering data from all instances the dashboard will usually show and average of the metrics. For those scenarios filtering by hosts or service address is possible.
Dashboards for controllermanager
scheduler
and proxy
are not compatible with kibana versions below 7.2.0
Cluster selector in cluster overview
dashboard helps in distinguishing and filtering metrics collected from multiple clusters. If you want to focus on a subset of the Kubernetes clusters for monitoring a specific scenario, this cluster selector could be a handy tool. Note that this selector gets populated from the orchestrator.cluster.name
field that may not always be available. This field gets its value from sources like kube_config
, kubeadm-config
configMap, and Google Cloud’s meta API for GKE. If the sources mentioned above don’t provide this value, metricbeat will not report it. However, you can always use add_fields processor to set orchestrator.cluster.name
fields and utilize it in the cluster overview
dashboard:
processors: - add_fields: target: orchestrator.cluster fields: name: clusterName url: clusterURL
Kubernetes cluster overview example:

If you are setting collection period to a value bigger than 2m
you will need to increase
the Interval (in Panel Options) for "Desired Pods", "Available Pods" and "Unavailable Pods" visualisations.
Kubernetes controller manager example:

Kubernetes scheduler example:

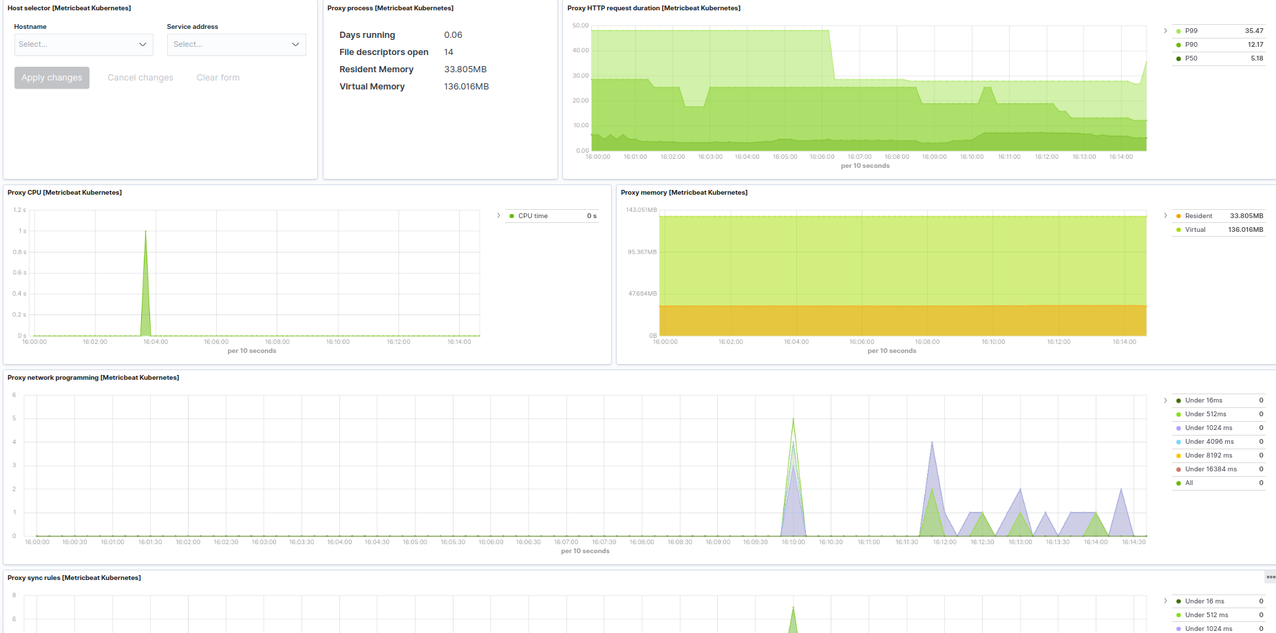
Kubernetes proxy example:

Example configuration
editThe Kubernetes module supports the standard configuration options that are described in Modules. Here is an example configuration:
metricbeat.modules: # Node metrics, from kubelet: - module: kubernetes metricsets: - container - node - pod - system - volume period: 10s enabled: true hosts: ["https://${NODE_NAME}:10250"] bearer_token_file: /var/run/secrets/kubernetes.io/serviceaccount/token ssl.verification_mode: "none" #ssl.certificate_authorities: # - /var/run/secrets/kubernetes.io/serviceaccount/service-ca.crt #ssl.certificate: "/etc/pki/client/cert.pem" #ssl.key: "/etc/pki/client/cert.key" # Enriching parameters: add_metadata: true # When used outside the cluster: #node: node_name # If kube_config is not set, KUBECONFIG environment variable will be checked # and if not present it will fall back to InCluster #kube_config: ~/.kube/config # To configure additionally node and namespace metadata, added to pod, service and container resource types, # `add_resource_metadata` can be defined. # By default all labels will be included while annotations are not added by default. # add_resource_metadata: # namespace: # include_labels: ["namespacelabel1"] # node: # include_labels: ["nodelabel2"] # include_annotations: ["nodeannotation1"] # deployment: false # cronjob: false # Kubernetes client QPS and burst can be configured additionally #kube_client_options: # qps: 5 # burst: 10 # State metrics from kube-state-metrics service: - module: kubernetes enabled: true metricsets: - state_node - state_daemonset - state_deployment - state_replicaset - state_statefulset - state_pod - state_container - state_job - state_cronjob - state_resourcequota - state_service - state_persistentvolume - state_persistentvolumeclaim - state_storageclass # Uncomment this to get k8s events: #- event period: 10s hosts: ["kube-state-metrics:8080"] # Enriching parameters: add_metadata: true # When used outside the cluster: #node: node_name # If kube_config is not set, KUBECONFIG environment variable will be checked # and if not present it will fall back to InCluster #kube_config: ~/.kube/config # Set the namespace to watch for resources #namespace: staging # To configure additionally node and namespace metadata, added to pod, service and container resource types, # `add_resource_metadata` can be defined. # By default all labels will be included while annotations are not added by default. # add_resource_metadata: # namespace: # include_labels: ["namespacelabel1"] # node: # include_labels: ["nodelabel2"] # include_annotations: ["nodeannotation1"] # deployment: false # cronjob: false # Kubernetes client QPS and burst can be configured additionally #kube_client_options: # qps: 5 # burst: 10 # Kubernetes Events - module: kubernetes enabled: true metricsets: - event period: 10s # Skip events older than Metricbeat's statup time is enabled by default. # Setting to false the skip_older setting will stop filtering older events. # This setting is also useful went Event's timestamps are not populated properly. #skip_older: false # If kube_config is not set, KUBECONFIG environment variable will be checked # and if not present it will fall back to InCluster #kube_config: ~/.kube/config # Set the namespace to watch for events #namespace: staging # Set the sync period of the watchers #sync_period: 10m # Kubernetes client QPS and burst can be configured additionally #kube_client_options: # qps: 5 # burst: 10 # Kubernetes API server # (when running metricbeat as a deployment) - module: kubernetes enabled: true metricsets: - apiserver hosts: ["https://${KUBERNETES_SERVICE_HOST}:${KUBERNETES_SERVICE_PORT}"] bearer_token_file: /var/run/secrets/kubernetes.io/serviceaccount/token ssl.certificate_authorities: - /var/run/secrets/kubernetes.io/serviceaccount/ca.crt period: 30s # Kubernetes proxy server # (when running metricbeat locally at hosts or as a daemonset + host network) - module: kubernetes enabled: true metricsets: - proxy hosts: ["localhost:10249"] period: 10s # Kubernetes controller manager # (URL and deployment method should be adapted to match the controller manager deployment / service / endpoint) - module: kubernetes enabled: true metricsets: - controllermanager hosts: ["http://localhost:10252"] period: 10s # Kubernetes scheduler # (URL and deployment method should be adapted to match scheduler deployment / service / endpoint) - module: kubernetes enabled: true metricsets: - scheduler hosts: ["localhost:10251"] period: 10s
This module supports TLS connections when using ssl
config field, as described in SSL.
It also supports the options described in Standard HTTP config options.
Metricsets
editThe following metricsets are available: