AWS Fargate task_stats metricset

edit
IMPORTANT: This documentation is no longer updated. Refer to Elastic's version policy and the latest documentation.

AWS Fargate task_stats metricset

edit

This functionality is in beta and is subject to change. The design and code is less mature than official GA features and is being provided as-is with no warranties. Beta features are not subject to the support SLA of official GA features.

The task_stats metricset in awsfargate module allows users to monitor containers inside the same AWS Fargate task. It fetches runtime CPU metrics, disk I/O metrics, memory metrics, network metrics and container metadata from both endpoint ${ECS_CONTAINER_METADATA_URI_V4}/task/stats and ${ECS_CONTAINER_METADATA_URI_V4}/task.

Configuration Example

edit

This metricset should be ran as a sidecar inside the same AWS Fargate task definition, and the default configuration file should work.

- module: awsfargate
  period: 10s
  metricsets:
    - task_stats

Setup Metricbeat Using AWS Fargate

edit

This section is to provide users an AWS native way of configuring Fargate task definition to run application containers and Metricbeat container using AWS CloudFormation.

Store Elastic Cloud Credentials into AWS Secret Manager

edit

If users are using Elastic Cloud, it’s recommended to store cloud id and cloud auth into AWS secret manager. Here are the AWS CLI example:

Create secret ELASTIC_CLOUD_AUTH:

aws --region us-east-1 secretsmanager create-secret --name ELASTIC_CLOUD_AUTH --secret-string XXX

Create secret ELASTIC_CLOUD_ID:

aws --region us-east-1 secretsmanager create-secret --name ELASTIC_CLOUD_ID --secret-string YYYY

AWS CloudFormation Template Example

edit

Here is an example of AWS CloudFormation template for testing purpose only. Please replace this with actual applications. This template shows how to define a new cluster, how to create a task definition with multiple containers(including Metricbeat), and how to start the service.

AWSTemplateFormatVersion: "2010-09-09"
Parameters:
  SubnetID:
    Type: String
  CloudIDArn:
    Type: String
  CloudAuthArn:
    Type: String
  ClusterName:
    Type: String
  RoleName:
    Type: String
  TaskName:
    Type: String
  ServiceName:
    Type: String
  LogGroupName:
    Type: String
Resources:
  Cluster:
    Type: AWS::ECS::Cluster
    Properties:
      ClusterName: !Ref ClusterName
      ClusterSettings:
        - Name: containerInsights
          Value: enabled
  LogGroup:
    Type: AWS::Logs::LogGroup
    Properties:
      LogGroupName: !Ref LogGroupName
  ExecutionRole:
    Type: AWS::IAM::Role
    Properties:
      RoleName: !Ref RoleName
      AssumeRolePolicyDocument:
        Statement:
          - Effect: Allow
            Principal:
              Service: ecs-tasks.amazonaws.com
            Action: sts:AssumeRole
      ManagedPolicyArns:
        - arn:aws:iam::aws:policy/service-role/AmazonECSTaskExecutionRolePolicy
      Policies:
        - PolicyName: !Sub 'EcsTaskExecutionRole-${AWS::StackName}'
          PolicyDocument:
            Version: 2012-10-17
            Statement:
              - Effect: Allow
                Action:
                  - secretsmanager:GetSecretValue
                Resource:
                  - !Ref CloudIDArn
                  - !Ref CloudAuthArn
  TaskDefinition:
    Type: AWS::ECS::TaskDefinition
    Properties:
      Family: !Ref TaskName
      Cpu: 256
      Memory: 512
      NetworkMode: awsvpc
      ExecutionRoleArn: !Ref ExecutionRole
      ContainerDefinitions:
        - Name: metricbeat-container
          Image: docker.elastic.co/beats/metricbeat:8.0.0-SNAPSHOT
          Secrets:
            - Name: ELASTIC_CLOUD_ID
              ValueFrom: !Ref CloudIDArn
            - Name: ELASTIC_CLOUD_AUTH
              ValueFrom: !Ref CloudAuthArn
          LogConfiguration:
            LogDriver: awslogs
            Options:
              awslogs-region: !Ref AWS::Region
              awslogs-group: !Ref LogGroup
              awslogs-stream-prefix: ecs
          EntryPoint:
            - sh
            - -c
          Command:
            - ./metricbeat setup -E cloud.id=$ELASTIC_CLOUD_ID -E cloud.auth=$ELASTIC_CLOUD_AUTH && ./metricbeat modules disable system && ./metricbeat modules enable awsfargate && ./metricbeat -e -E cloud.id=$ELASTIC_CLOUD_ID -E cloud.auth=$ELASTIC_CLOUD_AUTH
        - Name: stress-test
          Image: containerstack/alpine-stress
          Essential: false
          DependsOn:
            - ContainerName: metricbeat-container
              Condition: START
          EntryPoint:
            - sh
            - -c
          Command:
            - stress --cpu 8 --io 4 --vm 2 --vm-bytes 128M --timeout 6000s
      RequiresCompatibilities:
        - EC2
        - FARGATE
  Service:
    Type: AWS::ECS::Service
    Properties:
      ServiceName: !Ref ServiceName
      Cluster: !Ref Cluster
      TaskDefinition: !Ref TaskDefinition
      DesiredCount: 1
      LaunchType: FARGATE
      NetworkConfiguration:
        AwsvpcConfiguration:
          AssignPublicIp: ENABLED
          Subnets:
            - !Ref SubnetID

Create CloudFormation Stack

edit

When copying the CloudFormation template, please make sure the Metricbeat container image is the correct version. Once the template is saved locally into clouformation.yml, AWS CLI can be used to create a stack using one command:

aws --region us-east-1 cloudformation create-stack --stack-name <your-stack-name> --template-body file://./cloudformation.yml --capabilities CAPABILITY_NAMED_IAM --parameters ParameterKey=SubnetID,ParameterValue=<subnet-id> ParameterKey=CloudAuthArn,ParameterValue=<cloud-auth-arn> ParameterKey=CloudIDArn,ParameterValue=<cloud-id-arn> ParameterKey=ClusterName,ParameterValue=<cluster-name> ParameterKey=RoleName,ParameterValue=<role-name> ParameterKey=TaskName,ParameterValue=<task-name> ParameterKey=ServiceName,ParameterValue=<service-name> ParameterKey=LogGroupName,ParameterValue=<log-group-name>

Make sure to replace <subnet-id> with your own subnet in this command. Please go to Services → VPC → Subnets to find subnet ID to use. You can also add several more containers under the TaskDefinition section.

Delete CloudFormation Stack

edit

Here is the AWS CLI to delete a stack including the cluster, task definition and all containers:

aws --region us-east-1 cloudformation delete-stack --stack-name <your-stack-name>

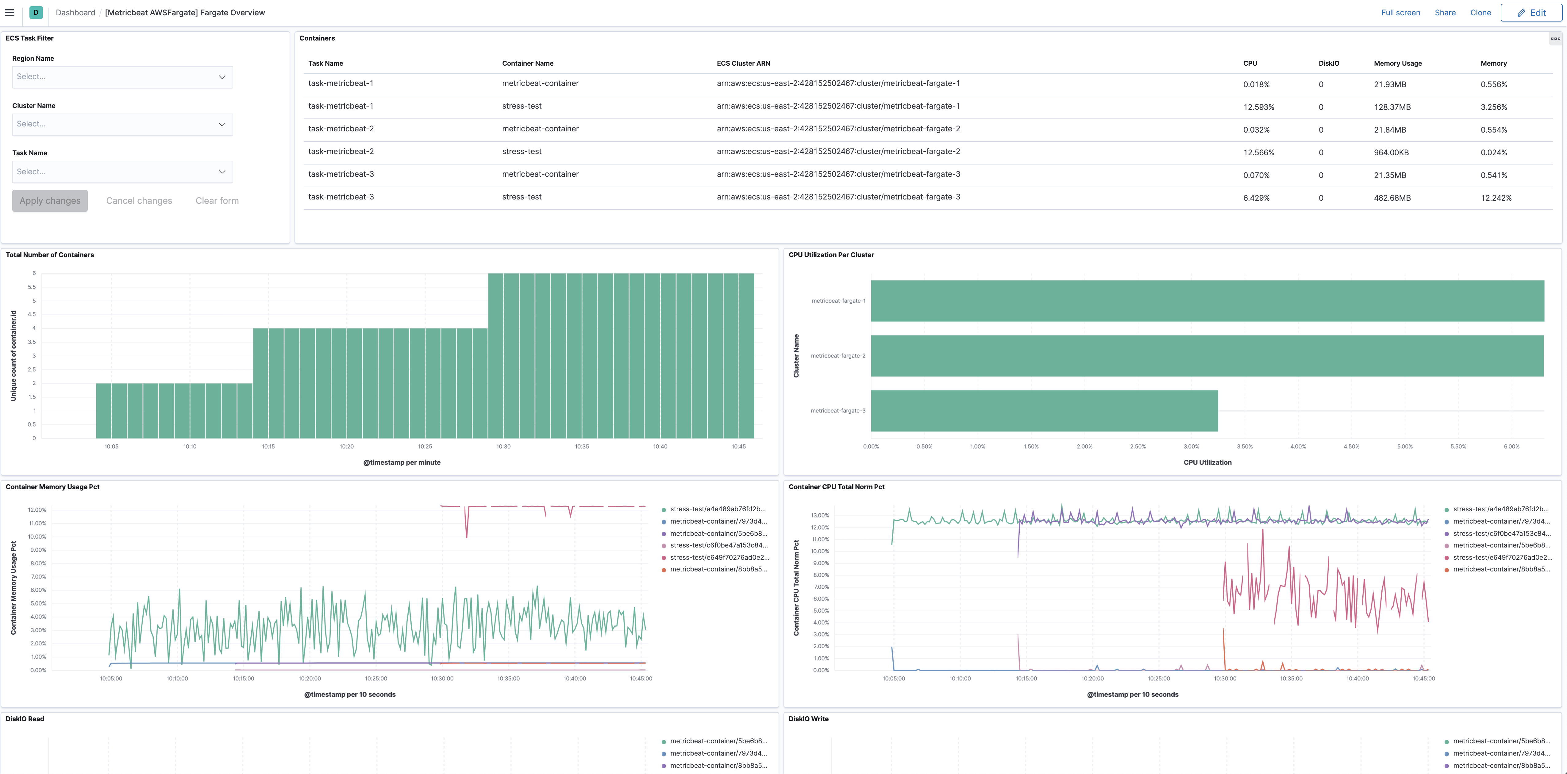
Dashboard

edit

The task_stats metricset comes with a predefined dashboard. For example:

metricbeat awsfargate overview

This is a default metricset. If the host module is unconfigured, this metricset is enabled by default.

Fields

For a description of each field in the metricset, see the exported fields section.

Here is an example document generated by this metricset:

{
    "@timestamp": "2017-10-12T08:05:34.853Z",
    "awsfargate": {
        "task_stats": {
            "cluster_name": "default",
            "cpu": {
                "core": null,
                "kernel": {
                    "norm": {
                        "pct": 0
                    },
                    "pct": 0,
                    "ticks": 1520000000
                },
                "system": {
                    "norm": {
                        "pct": 1
                    },
                    "pct": 2,
                    "ticks": 1420180000000
                },
                "total": {
                    "norm": {
                        "pct": 0.2
                    },
                    "pct": 0.4
                },
                "user": {
                    "norm": {
                        "pct": 0
                    },
                    "pct": 0,
                    "ticks": 490000000
                }
            },
            "diskio": {
                "read": {
                    "bytes": 3452928,
                    "ops": 118,
                    "queued": 0,
                    "rate": 0,
                    "service_time": 0,
                    "wait_time": 0
                },
                "reads": 0,
                "summary": {
                    "bytes": 3452928,
                    "ops": 118,
                    "queued": 0,
                    "rate": 0,
                    "service_time": 0,
                    "wait_time": 0
                },
                "total": 0,
                "write": {
                    "bytes": 0,
                    "ops": 0,
                    "queued": 0,
                    "rate": 0,
                    "service_time": 0,
                    "wait_time": 0
                },
                "writes": 0
            },
            "identifier": "query-metadata/1234",
            "memory": {
                "fail": {
                    "count": 0
                },
                "limit": 0,
                "rss": {
                    "pct": 0.0010557805807105247,
                    "total": 4157440
                },
                "stats": {
                    "active_anon": 4157440,
                    "active_file": 4497408,
                    "cache": 6000640,
                    "dirty": 16384,
                    "hierarchical_memory_limit": 2147483648,
                    "hierarchical_memsw_limit": 9223372036854772000,
                    "inactive_anon": 0,
                    "inactive_file": 1503232,
                    "mapped_file": 2183168,
                    "pgfault": 6668,
                    "pgmajfault": 52,
                    "pgpgin": 5925,
                    "pgpgout": 3445,
                    "rss": 4157440,
                    "rss_huge": 0,
                    "total_active_anon": 4157440,
                    "total_active_file": 4497408,
                    "total_cache": 600064,
                    "total_dirty": 16384,
                    "total_inactive_anon": 0,
                    "total_inactive_file": 4497408,
                    "total_mapped_file": 2183168,
                    "total_pgfault": 6668,
                    "total_pgmajfault": 52,
                    "total_pgpgin": 5925,
                    "total_pgpgout": 3445,
                    "total_rss": 4157440,
                    "total_rss_huge": 0,
                    "total_unevictable": 0,
                    "total_writeback": 0,
                    "unevictable": 0,
                    "writeback": 0
                },
                "usage": {
                    "max": 15294464,
                    "pct": 0.003136136404770672,
                    "total": 12349440
                }
            },
            "network": {
                "eth0": {
                    "inbound": {
                        "bytes": 137315578,
                        "dropped": 0,
                        "errors": 0,
                        "packets": 94338
                    },
                    "outbound": {
                        "bytes": 1086811,
                        "dropped": 0,
                        "errors": 0,
                        "packets": 25857
                    }
                }
            },
            "task_name": "query-metadata"
        }
    },
    "cloud": {
        "region": "us-west-2"
    },
    "container": {
        "id": "1234",
        "image": {
            "name": "mreferre/eksutils"
        },
        "labels": {
            "com_amazonaws_ecs_cluster": "arn:aws:ecs:us-west-2:111122223333:cluster/default",
            "com_amazonaws_ecs_container-name": "query-metadata",
            "com_amazonaws_ecs_task-arn": "arn:aws:ecs:us-west-2:111122223333:task/default/febee046097849aba589d4435207c04a",
            "com_amazonaws_ecs_task-definition-family": "query-metadata",
            "com_amazonaws_ecs_task-definition-version": "7"
        },
        "name": "query-metadata"
    },
    "event": {
        "dataset": "awsfargate.task_stats",
        "duration": 115000,
        "module": "awsfargate"
    },
    "metricset": {
        "name": "task_stats",
        "period": 10000
    },
    "service": {
        "type": "awsfargate"
    }
}