IMPORTANT: This documentation is no longer updated. Refer to Elastic's version policy and the latest documentation.

Metrics overview

edit

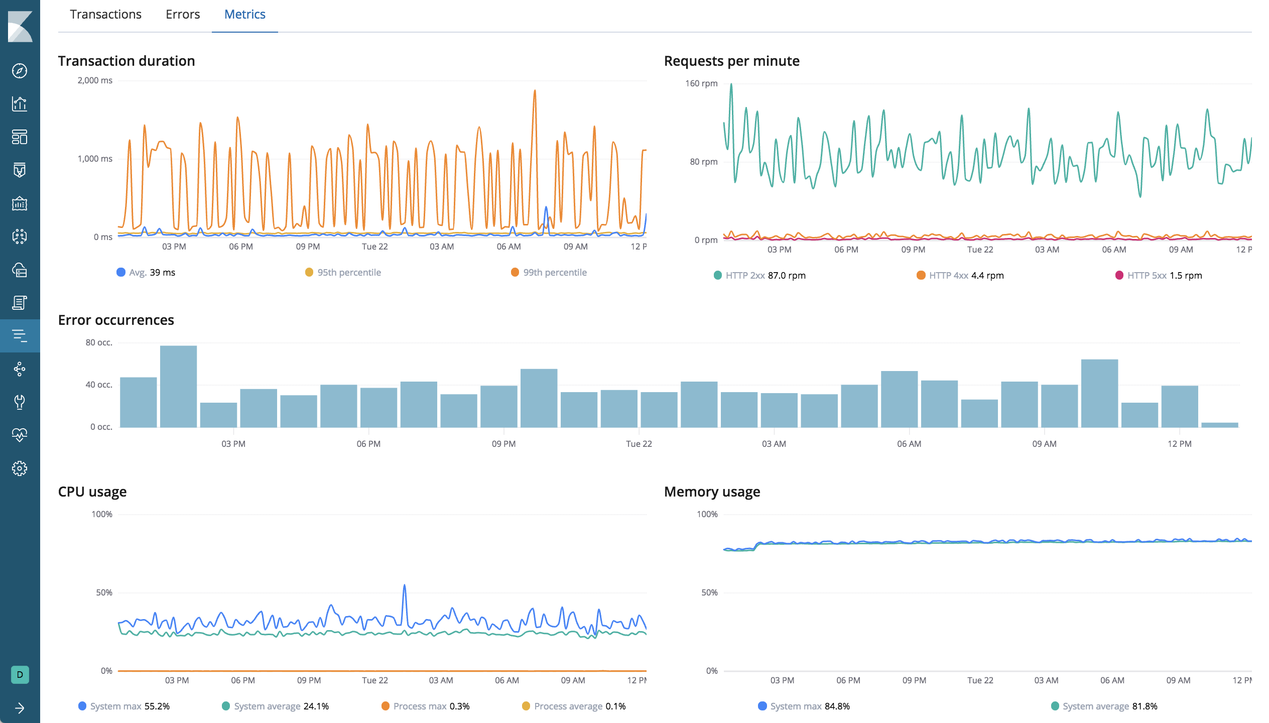
The Metrics overview shows a combination of transaction, error, CPU, and memory data.

If you’re experiencing a problem with your service, you can use this page to attempt to find the underlying cause. For example, you might be able to correlate a high number of errors with a long transaction duration, high CPU usage, or a memory leak.

Example view of the Metrics overview in APM UI in Kibana