aws module
editaws module
editThis module periodically fetches monitoring metrics from AWS Cloudwatch using GetMetricData API for AWS services. Note: extra AWS charges on GetMetricData API requests will be generated by this module.
The default metricsets are ec2
, sqs
, s3_request
, s3_daily_storage
, cloudwatch
and rds
.
Module-specific configuration notes
editThe aws
module requires AWS credentials configuration in order to make AWS API calls.
Users can either use AWS_ACCESS_KEY_ID
, AWS_SECRET_ACCESS_KEY
and/or
AWS_SESSION_TOKEN
, or use shared AWS credentials file.
Please see AWS credentials options for more details.
This module also accepts optional configuration regions
to specify which
AWS regions to query metrics from. If the regions
parameter is not set in the
config file, then by default, the aws
module will query metrics from all available
AWS regions.
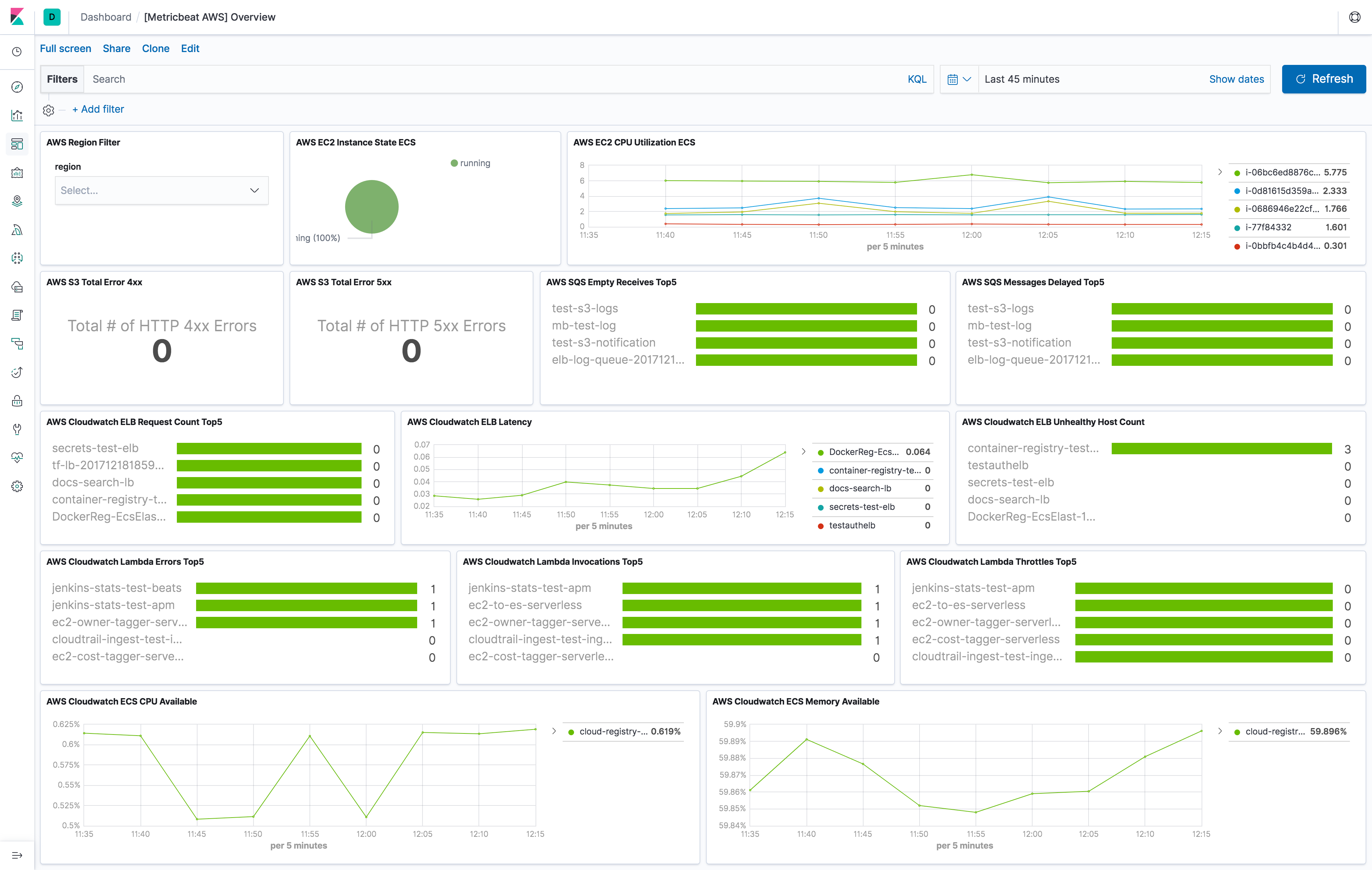
The aws module comes with a predefined dashboard. For example:

Metricsets
editCurrently, we have ec2
, sqs
, s3_request
, s3_daily_storage
and cloudwatch
metricset in aws
module. Collecting tags
for ec2
and cloudwatch
metricset is supported.
- tags.: Tag key value pairs from aws resources. A tag is a label that user assigns to an AWS resource.
ec2
editBy default, Amazon EC2 sends metric data to CloudWatch every 5 minutes. With this basic monitoring, period
in aws module
configuration should be larger or equal than 300s
. If period
is set to be less than 300s
, the same cloudwatch metrics
will be collected more than once which will cause extra fees without getting more granular metrics. For example, in US East (N. Virginia)
region, it costs
$0.01/1000 metrics requested using GetMetricData. Please see AWS Cloudwatch Pricing
for more details. To avoid unnecessary charges, period
is preferred to be set to 300s
or multiples of 300s
, such as
600s
and 900s
. For more granular monitoring data you can enable detailed monitoring on the instance to get metrics every 1 minute. Please see
Enabling Detailed Monitoring for instructions
on how to enable detailed monitoring. With detailed monitoring enabled, period
in aws module configuration can be any number
larger than 60s
. Since AWS sends metric data to CloudWatch in 1-minute periods, setting metricbeat module period
less
than 60s
will cause extra API requests which means extra charges on AWS. To avoid unnecessary charges, period
is
preferred to be set to 60s
or multiples of 60s
, such as 120s
and 180s
.
The ec2 metricset comes with a predefined dashboard. For example:

sqs
editCloudwatch metrics for Amazon SQS queues are automatically collected and pushed to CloudWatch every 5 minutes,
the period
for sqs
metricset is recommended to be 300s
or multiples of 300s
.
s3_daily_storage
editDaily storage metrics for S3 buckets are reported once per day with no additional cost. Since they are daily metrics,
period
for s3_daily_storage
metricset is recommended to be 86400s
or multiples of 86400s
.
s3_request
editRequest metrics are available
at 1-minute intervals with additional charges. The s3_request metricset will give more
granular data to track S3 bucket usage. The period
for s3_request
metricset can be set to 60s
or multiples of 60s
.
But because of the extra charges for querying these metrics, the period
is recommended to set to 86400s
. The user can
always adjust this to the granularity they want. Request metrics are not enabled by default for S3 buckets. Please see
How to
Configure Request Metrics for S3 for instructions on how to enable request metrics for
each S3 bucket.
cloudwatch
editThis metricset gives users the freedom to query metrics from AWS Cloudwatch with any given namespaces or specific instance with a given period. Please see AWS Services That Publish CloudWatch Metrics for a list of AWS services that publish metrics to CloudWatch.
rds
editperiod
for rds
metricset is recommended to be 60s
or multiples of 60s
because Amazon RDS sends metrics and
dimensions to Amazon CloudWatch every minute.
AWS Credentials Configuration
editTo configure AWS credentials, either put the credentials into the Metricbeat configuration, or use a shared credentials file, as shown in the following examples.
Supported Formats
edit-
Use
AWS_ACCESS_KEY_ID
,AWS_SECRET_ACCESS_KEY
and/orAWS_SESSION_TOKEN
Users can either put the credentials into metricbeat module configuration or use
environment variable AWS_ACCESS_KEY_ID
, AWS_SECRET_ACCESS_KEY
and/or
AWS_SESSION_TOKEN
instead.
-
Use AWS credentials in Metricbeat configuration
metricbeat.modules: - module: aws period: 300s metricsets: - ec2 access_key_id: '<access_key_id>' secret_access_key: '<secret_access_key>' session_token: '<session_token>'
or
metricbeat.modules: - module: aws period: 300s metricsets: - ec2 access_key_id: '${AWS_ACCESS_KEY_ID:""}' secret_access_key: '${AWS_SECRET_ACCESS_KEY:""}' session_token: '${AWS_SESSION_TOKEN:""}'
-
Use shared AWS credentials file
metricbeat.modules: - module: aws period: 300s metricsets: - ec2 credential_profile_name: test-mb
credential_profile_name
is optional. If you use different credentials for
different tools or applications, you can use profiles to configure multiple
access keys in the same configuration file. If there is no credential_profile_name
given, the default profile will be used.
shared_credential_file
is optional to specify the directory of your shared
credentials file. If it’s empty, the default directory will be used.
In Windows, shared credentials file is at C:\Users\<yourUserName>\.aws\credentials
.
For Linux, macOS or Unix, the file is located at ~/.aws/credentials
. Please see
Create Shared Credentials File
for more details.
AWS Credentials Types
editThere are two different types of AWS credentials can be used: access keys and temporary security credentials.
- Access keys
AWS_ACCESS_KEY_ID
and AWS_SECRET_ACCESS_KEY
are the two parts of access keys.
They are long-term credentials for an IAM user or the AWS account root user.
Please see
AWS Access Keys
and Secret Access Keys
for more details.
- Temporary security credentials
temporary security credentials has a limited lifetime and consists of an
access key ID, a secret access key, and a security token which typically returned
from GetSessionToken
. MFA-enabled IAM users would need to submit an MFA code
while calling GetSessionToken
. default_region
identifies the AWS Region
whose servers you want to send your first API request to by default. This is
typically the Region closest to you, but it can be any Region. Please see
Temporary Security Credentials
for more details.
sts get-session-token
AWS CLI can be used to generate temporary credentials. For example. with MFA-enabled:
aws> sts get-session-token --serial-number arn:aws:iam::1234:mfa/your-email@example.com --token-code 456789 --duration-seconds 129600
Because temporary security credentials are short term, after they expire, the user needs to generate new ones and modify the aws.yml config file with the new credentials. Unless live reloading feature is enabled for Metricbeat, the user needs to manually restart Metricbeat after updating the config file in order to continue collecting Cloudwatch metrics. This will cause data loss if the config file is not updated with new credentials before the old ones expire. For Metricbeat, we recommend users to use access keys in config file to enable aws module making AWS api calls without have to generate new temporary credentials and update the config frequently.
IAM policy is an entity that defines permissions to an object within your AWS environment. Specific permissions needs to be added into the IAM user’s policy to authorize Metricbeat to collect AWS monitoring metrics. Please see documentation under each metricset for required permissions.
Example configuration
editThe aws module supports the standard configuration options that are described in Specify which modules to run. Here is an example configuration:
metricbeat.modules: - module: aws period: 300s credential_profile_name: test-mb metricsets: - ec2 - module: aws period: 300s credential_profile_name: test-mb metricsets: - sqs regions: - us-west-1 - module: aws period: 86400s metricsets: - s3_request - s3_daily_storage access_key_id: '${AWS_ACCESS_KEY_ID:""}' secret_access_key: '${AWS_SECRET_ACCESS_KEY:""}' session_token: '${AWS_SESSION_TOKEN:""}' - module: aws period: 300s credential_profile_name: test-mb metricsets: - cloudwatch metrics: - namespace: AWS/EC2 name: ["CPUUtilization"] dimensions: - name: InstanceId value: i-0686946e22cf9494a - namespace: AWS/EBS - namespace: AWS/ELB tags.resource_type_filter: elasticloadbalancing - module: aws period: 60s credential_profile_name: test-mb metricsets: - rds
Metricsets
editThe following metricsets are available: